目前支持三种方式体验K3云开发板,临时体验推荐方式一,稳定体验推荐方式二和三
方式一:网页直接打开
步骤1、登陆Bianbu Cloud
步骤2、点击开始远程
即可体验,成功界面如下图
方式二:使用MobaXterm进行本地连接
步骤1、点击箭头所指处
进入该界面
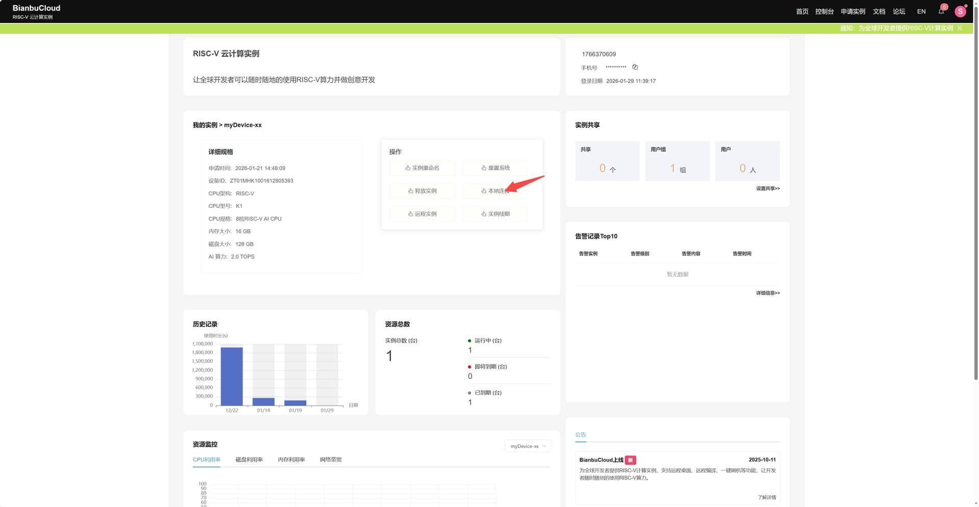
步骤2、点击本地连接
进入该界面,按照提供的步骤进行连接
方式三:使用Visual Studio Code进行本地连接
步骤1、点击箭头所指处
进入该界面
步骤2、点击本地连接
进入该界面,复制如红色下划线标注的BianbuCloud 为你的开发板实例动态生成的唯一子域名
步骤3、进入Visual Studio Code扩展市场,搜索Cloud-RiscV-Connect插件下载安装
步骤4、按住键盘上的ctrl+shift+p进入命令行输入cloud:SSH远程连接:连接远程RISC-V设备
步骤5、输入复制的开发板实例动态生成的唯一子域名
步骤6、点击键盘上的Enter回车键等待即可连接,成功连接如下图
总结:该Visual Studio Code插件支持windows、linux、mac系统,windows系统在使用时,终端可能出现需要重新键入远程linux开发板的密码,输入密码:bianbu,即可连接远程终端
部分windows用户可能会出现下图连接远程终端的问题
遇到这种问题,清理known_hosts文件,重新连接即可











